Cowza said..
Hi,
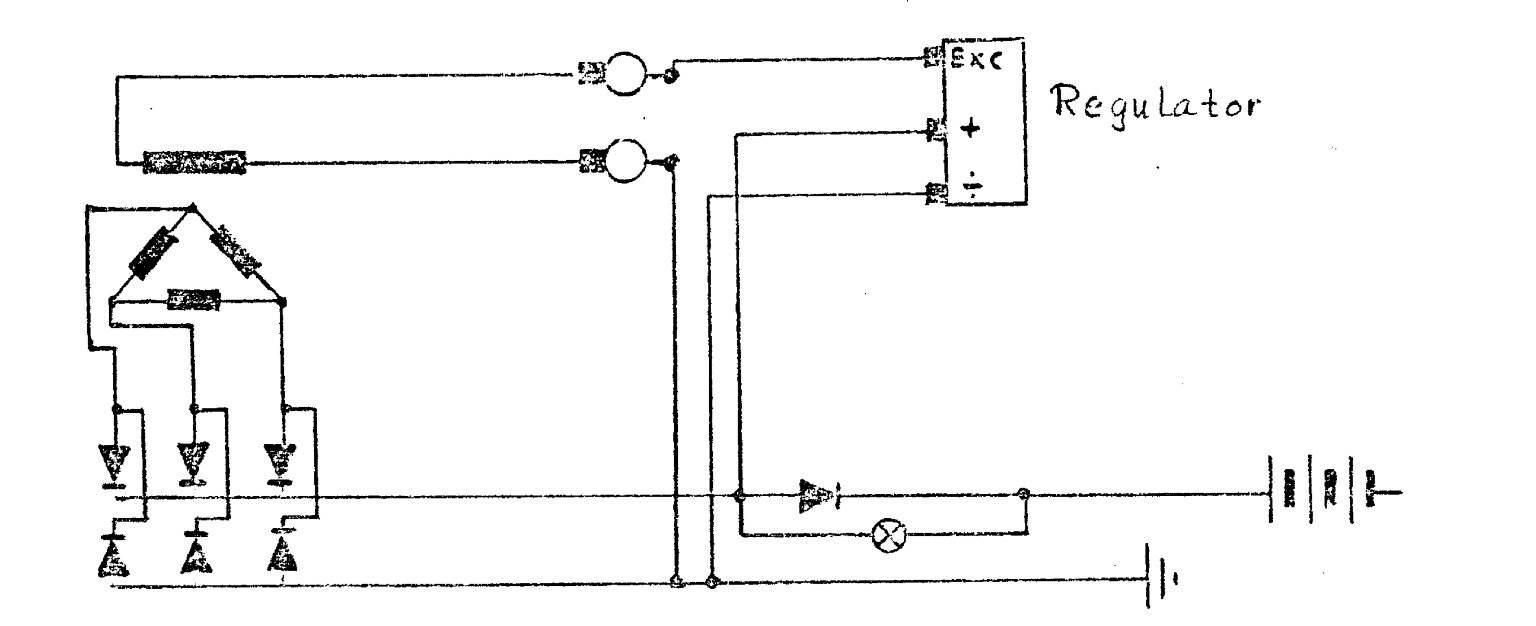
I have a Bukh DV10 sail drive about 1985 vintage, it appears not to be charging the batteries, I suspect it is the regulator rectifier. before I spend the ridiculous amount Bukh want for a new one does anyone now how to test the old one to make sure this is the problem ? also if anyone knows of an aftermarket or alternative to the Bukh one this would be appreciated.
If it cost more than $100 Id go get me self a holden alternator with the regulator built in I bought a new one was around
$200 95 amp
A couple of slight alterations and its done
Thats my old one
Even Ramona suggested to me this as he said
you can drop into any wrecker around Aust and pick up another for $50
I think from memory I just reduced the pivot boss slightly so it was the same as the original alternator the plus is that it doubles your charge rate .
My original I think was 35 amps the holden ( from memory it was around 198 model but you could take it into a retain shop and sort out which holden alternator suits your Bukh and then search for a cheaper one if needed )I bought was 95 amps .
I did change the v belts as well to suit.
Also the holden alternator has a built in regulator. I think I ran an earth and the alternator lead back to the battery and that was it toss and remove your Bukh charging system and your done
The good think about doing this is its a positive not a negative

your now not repairing your improving your boat
Chariot will know the wiring off the top of his head